Gain a complete view of your hybrid IT infrastructure with a state-of-the-art monitoring tool. Monitor all your networks, servers, clouds, and Kubernetes out-of-the-box, thanks to 2000+ monitoring plugins.

Monitor everything
Monitor your infrastructure out-of- the-box with our leading library of more than 2,000 vendor-maintained monitoring plug-ins
Highly automated
Auto-registration of workloads, auto-discovery of services, and configuration via a modern REST API take manual work off your hands
Reduce MTTR
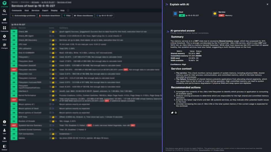
Combine metrics and log data for fast problem identification and root cause analysis. Assess the health of the systems across multiple graphs at a glance

Scalable
Monitor hundreds of thousands of hosts and millions of services across the globe, thanks to a high-performance distributed architecture
Flexible deployment
Enjoy maximum flexibility in deploying Checkmk on a native Linux server, on a VM, as a container image, or directly from AWS and Azure marketplaces

Easily extensible
Customize and extend the Checkmk to suit your needs. Use the Check-API to write your own monitoring plug-ins or extend existing ones for full visibility
Smart alerts
Configure granular alerts and automate issue escalation, automatically creating tickets in ITSM systems and notifying only to the responsible team
Visualize your IT
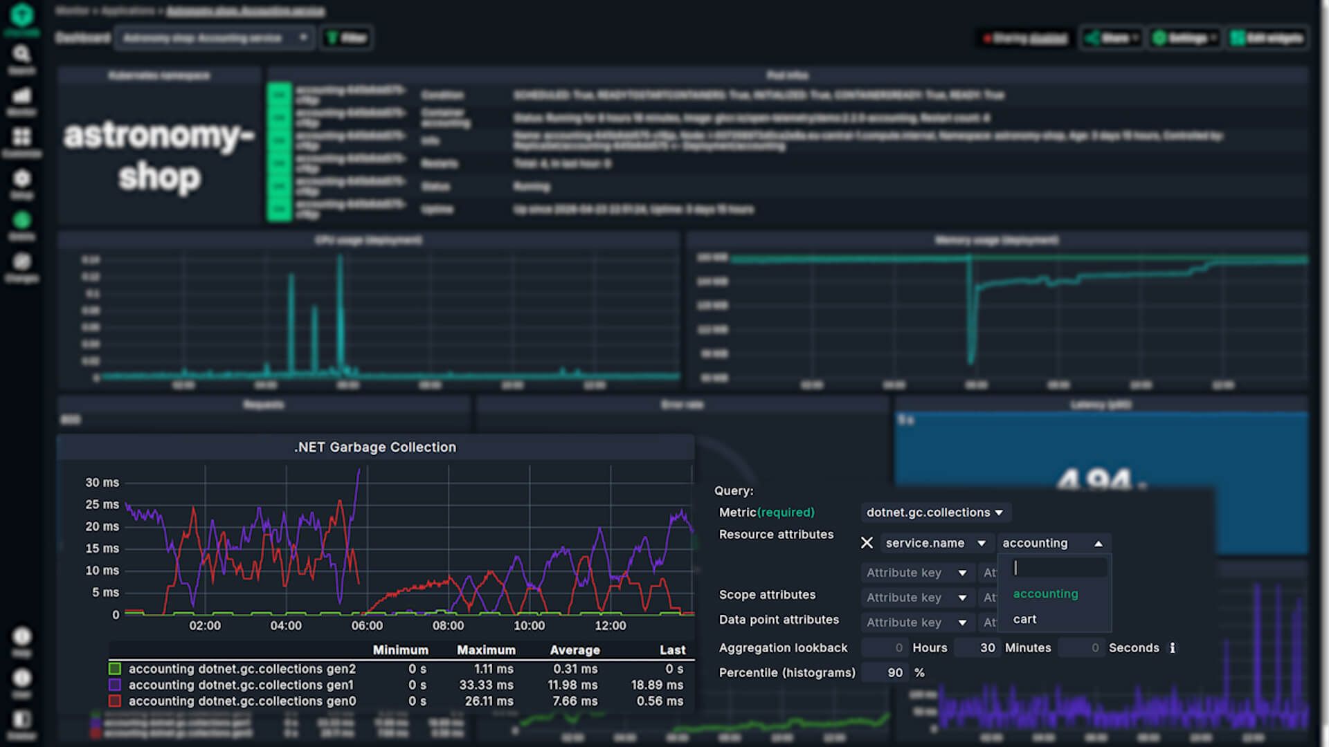
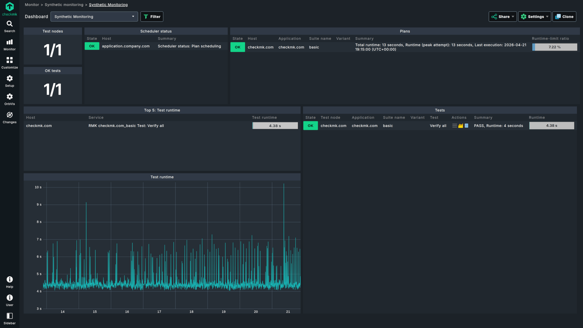
Track key metrics for servers, clouds, Kubernetes clusters, and many more monitored objects, on out-of-the-box or customized dashboards
Streamline monitoring thanks to automation reducing manual tasks
Avoid hidden expenses with Checkmk's transparent pricing and competitive pay-per-monitored-service model
2FA, SSO, encryption and many more safeguards for secure operations
One platform for all your data center and cloud IT infrastructure monitoring
Trials of Checkmk are now easier than ever - simply download the latest build of the Checkmk Cloud Edition and start using it. The Checkmk Cloud Edition includes all features of the Enterprise Edition. Features that are exclusive to the Cloud Edition (e.g., cloud dashboards, push agent, etc.) are marked as such in the GUI, so you won’t risk testing anything that won’t be available later on.
The trial expires after 30 days, at which point your site can either be licensed as a paid subscription, or you can continue using it for free for as long as you want. In the free state, your site will be limited to 750 services and one site.
To purchase a Checkmk license, you can either purchase online or request a quote.
Windows is not a supported operating system for Checkmk server. Nevertheless, Checkmk is available as an OVA (Open Virtualization Appliance), which can be loaded and launched on your desktop hypervisor for Windows like Proxmox and VMvare vSphere. The Checkmk virtual appliance contains a pre-installed Linux operating system, firmware, and a graphical interface. The web GUI allows you to configure the operating system, the appliance, and Checkmk without needing to use the Linux command line. More information about Checkmk virtual appliance deployments steps you will find in our comprehensive installation guide.
The easiest way to get started with a POC is to simply install the Cloud Edition, create a new site and use the 30-day trial period. If you need more than 30 days to build your POC, please contact our sales team who will be able to issue a POC license.
Ready to explore the full feature set of Checkmk?
Download the free trial and see it in action.