Nota: Il contenuto di questa pagina utilizza i nomi precedenti delle edizioni Checkmk. Checkmk Cloud (self-hosted) è ora Checkmk Ultimate e Checkmk Enterprise è ora Checkmk Pro.
Con Checkmk 2.2, non solo estendiamo Checkmk come piattaforma per il monitoraggio dell'IT ibrido, ma introduciamo anche una nuova edizione del prodotto, Checkmk Cloud (self-hosted). In questo articolo, evidenzieremo alcuni dei miglioramenti apportati dalla nuova release, concentrati nelle seguenti aree:
TL;DR:
Checkmk 2.2 porta il monitoraggio IT ibrido a un livello superiore con l'introduzione di Checkmk Cloud (self-hosted), semplificando la gestione dell'infrastruttura cloud.
- Ora offre funzionalità di monitoraggio per AWS, Azure e GCP, oltre al supporto per servizi cloud avanzati, Kubernetes e OpenShift, con dashboard pronte all'uso e registrazione automatica degli host.
- Con agenti in modalità push e gestione del ciclo di vita degli host, il monitoraggio rimane aggiornato anche in ambienti dinamici o segmentati.
- Gli ultimi aggiornamenti includono nuove funzionalità di automazione, un'interfaccia più intuitiva, controlli ampliati, integrazioni aggiuntive e supporto SAML, tutti progettati per migliorare le operazioni e la sicurezza.
Monitoraggio del cloud con Checkmk 2.2
Uno dei punti principali della nuova release è il monitoraggio dei carichi di lavoro cloud. Non solo abbiamo aggiunto o rivisto il numero di controlli per AWS e Azure per le edizioni Enterprise e Cloud, ma ora supportiamo anche il monitoraggio di Google Cloud Platform (GCP). Inoltre, Checkmk Cloud sarà disponibile attraverso i marketplace di AWS e Azure. Leggete questo post sul blog per scoprire perché abbiamo sviluppato Checkmk Cloud.
Lift & Shift con l'edizione Enterprise
Con Checkmk Enteprise, copriamo gli scenari di lift-and-shift nelle infrastrutture cloud di GCP, Azure e AWS. Pertanto, se state replicando un'infrastruttura on-premise in un ambiente cloud da uno dei tre provider cloud, potete monitorarla facilmente con Checkmk Enterprise.
Con Checkmk Enterprise, copriamo i seguenti casi d'uso del cloud per tutti e tre gli hyperscaler:
- Calcolo/VM: Check per EC2, GCE e Virtual Machine.
- Archiviazione e backup: Check per S3, Cloud Storage o Blog Storage, ad esempio.
- Database: Check per RDS, Cloud SQL o DB per PostgreSQL, tra gli altri.
- Load Balancer: Check per ELB, GCP Load Balancer e Azure Load Balancer.
- Gestione: Vari check su costi e salute.
Monitoraggio con Checkmk Cloud
I casi d'uso del cloud più avanzati, come l'utilizzo di prodotti SaaS o PaaS, sono coperti da Checkmk Cloud. Include controlli per il monitoraggio di casi d'uso quali Funzioni, Container e Kubernetes, Storage, Networking, Cache, Integrazioni di app e Notifiche. Una panoramica di tutti i plug-in di Checkmk Cloud è disponibile nel relativo articolo del manuale.
Inoltre, oltre ai controlli cloud avanzati per AWS, Azure e GCP, altre funzionalità sono riservate a Checkmk Cloud. Si tratta di:
- Dashboard specifiche per AWS, Azure e GCP.
- Monitoraggio dei cluster OpenShift.
- Configurazione di un agente push.
- Registrazione automatica degli host.
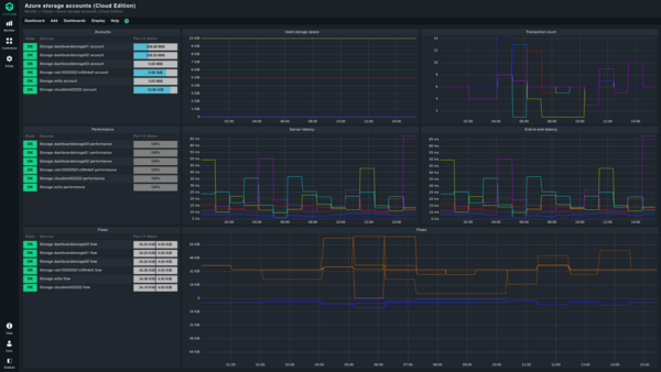
Dashboard cloud integrate
Le dashboard preconfigurate incluse in Checkmk Cloud consentono di visualizzare lo stato e i dettagli delle risorse in GCP, AWS e Azure per una facile panoramica. Nella CEE sono incluse le seguenti dashboard:
- Istanze EC2 e S3 su AWS.
- Istanze VM/Compute e Blog Storage in Azure.
- Istanze Compute Engine e Cloud Storage in GCP.
Agenti di monitoraggio con funzionalità aggiuntive per il cloud
Rispetto a Checkmk Enterprise, Checkmk Cloud offre check aggiuntivi e ancora più funzioni per gli agenti di monitoraggio. È possibile configurare l'agente di monitoraggio in modalità push o lavorare con la registrazione automatica.
La modalità push
In Checkmk Cloud è possibile configurare l'agente di monitoraggio per i sistemi Windows o Linux anche nella cosiddetta modalità push, oltre alla precedente modalità pull. Ciò significa che l'agente invia autonomamente i dati di monitoraggio al server Checkmk. In modalità pull, l'agente risponde sempre a una richiesta del server.
Quando l'istanza di monitoraggio non può accedere alla rete dell'host monitorato, come nel caso di una configurazione basata su cloud o di una rete segmentata, è necessaria la modalità push.
La registrazione automatica
La funzione di registrazione automatica di Checkmk Cloud aggiunge automaticamente gli host distribuiti al monitoraggio senza alcuna interazione manuale da parte dell'utente. Questi possono essere ad esempio oggetti creati da AWS, Azure o GCP.
Durante la registrazione automatica, Checkmk non solo aggiunge l'host al monitoraggio, ma esegue anche automaticamente il rilevamento dei servizi e attiva le modifiche. In questo modo il monitoraggio del cloud di Checkmk viene automaticamente aggiornato con l'infrastruttura cloud dinamica. Utilizzando l'Agent Bakery, è inoltre possibile fornire pacchetti di agenti con la configurazione per la registrazione automatica in Checkmk Cloud, rendendo molto più semplice il rollout di massa.
Gestione del ciclo di vita dell'host
Gli ambienti cloud sono infrastrutture dinamiche, poiché il sistema cloud crea istanze EC2 in base alle necessità e le elimina quando non sono più necessarie. Con la funzione di gestione del ciclo di vita dell'host, disponibile in entrambe le edizioni commerciali, è possibile rimuovere automaticamente da Checkmk gli host scomparsi se il server di monitoraggio non è in grado di raggiungerli per un determinato periodo di tempo. Ciò consente di mantenere aggiornato il monitoraggio dei carichi di lavoro cloud dinamici o di ripulire facilmente il monitoraggio dopo un importante aggiornamento dell'infrastruttura.
Esecuzione e backup nel cloud
Checkmk Cloud sarà disponibile sui marketplace di AWS e Azure. Ciò consente di creare la propria immagine di Checkmk Cloud in pochi minuti. Sui marketplace sarà sempre disponibile l'ultima versione di Checkmk, compresa una versione di prova di 30 giorni e la licenza BYOL (Bring Your Own License).
Inoltre, con Checkmk 2.2, è possibile impostare il bucket S3 di AWS o il Blob Storage di Azure come destinazione di backup. In questo modo si ottiene l'opzione di backup più conveniente nel cloud. Tuttavia, è anche possibile utilizzare i backup nel cloud come backup offsite per la propria istanza di Checkmk in sede.
Monitoraggio di OpenShift e Kubernetes
L'anno scorso, con Checkmk 2.1, abbiamo fornito una visione approfondita dei cluster Kubernetes con una revisione completa del monitoraggio Kubernetes. Ora, con la versione 2.2, abbiamo aggiunto il supporto per OpenShift. Ciò significa che ora è possibile configurare lo special agent per Kubernetes per monitorare l'ambiente OpenShift. È inoltre possibile utilizzare le dashboard di monitoraggio di Kubernetes, disponibili dalla versione 2.1, per i cluster OpenShift.
Inoltre, a partire dalla versione 2.2, Checkmk supporta anche CronJob, Persistent Volumes e Persistent Volume Claims nel monitoraggio di Kubernetes.
Più automazione per il monitoraggio
Nuove funzionalità per l'API Rest
L'API REST, introdotta nella versione 2.0, consente di automatizzare le attività di monitoraggio quotidiane. Con la versione 2.2, l'API supporta ora ulteriori endpoint come SLA, metriche, commenti, gestione del sito e ruoli utente, spostamento di regole ed esecuzione di "Tabula rasa" nella scoperta dei servizi. Di conseguenza, l'API REST non solo copre tutte le funzionalità dell'API Web preesistente, che non è più supportata dalla versione 2.2, ma fornisce anche molte altre funzionalità per l'automazione del monitoraggio.
Agenti generici nella Agent Bakery
Con la Agent Bakery, è ora possibile configurare agenti generici per qualsiasi cartella. Ciò consente di configurare gli agenti prima ancora che gli host interessati siano registrati, non solo per le applicazioni cloud, ma anche per la distribuzione di immagini Windows on-premises. A partire dalla versione 2.2, è possibile comprimere i pacchetti con Agent Bakery e selezionare una piattaforma di destinazione.
In Checkmk Cloud, i pacchetti agente possono anche essere configurati per la registrazione automatica utilizzando la regola di registrazione automatica del controller agente. Ciò consente ai pacchetti di registrarsi automaticamente dopo l'installazione.
Miglioramenti visibili nell'interfaccia grafica
Utilizzando Checkmk 2.2 si noteranno subito molti miglioramenti visivi. Ciò non è dovuto solo alla migliore visibilità dei pulsanti in vari punti dell'interfaccia grafica, come ad esempio nella bakery degli agenti, nelle pagine di configurazione o nella pagina di scansione principale.
Con questa versione, abbiamo anche aumentato la visibilità delle caselle di controllo nel menu drill-down, ad esempio. Grazie alla nuova icona per le azioni di commutazione, sarà possibile vedere a colpo d'occhio se una funzione è attivata o meno.
Anche la guida in linea ha assunto un aspetto più moderno ed è ora presentata in un colore blu più "informativo".
Abbiamo anche ridisegnato le finestre di dialogo di conferma. Ciò significa che i pulsanti hanno ora un'etichetta più precisa, in modo che sia immediatamente chiaro quale azione si sta per attivare. Questo include la modifica del nome del pulsante "Interrompi" in "Annulla".
Configurazione dell'host rivisitata
Abbiamo aggiunto un'unica icona per l'azione "Rimuovi registrazione TLS" per differenziare meglio le azioni "Elimina" e "Rimuovi registrazione TLS". Inoltre, è possibile eseguire le azioni "Rimuovi registrazione TLS" e "Rileva genitore di rete" direttamente sull'host nella panoramica degli host.
È anche possibile attivare o disattivare i tag dell'host o le etichette esplicite dell'host per mostrarli o nasconderli. In questo modo si può decidere se si preferisce una semplice panoramica degli host o se si desidera avere maggiori informazioni sui propri host.
Quando si configura un nuovo host nella versione 2.2, il campo "Famiglia di indirizzi IP" non è più nascosto in "Mostra altro". Inoltre, i pulsanti della pagina sono ora orientati all'azione e hanno nomi più brevi. Questo li rende più coerenti con le altre azioni di Checkmk.
Dopo aver eseguito Service Discovery, si ottiene anche lo stato delle fonti di dati.
Configurazione del monitoraggio più intuitiva
Inoltre, molti altri cambiamenti in Checkmk 2.2 migliorano ulteriormente l'usabilità di Checkmk e aumentano il valore del monitoraggio. Ad esempio, per trovare la Gestione dinamica dell'host, è ora possibile cercare "Piggyback" o "DCD" nel menu Impostazioni.
A partire dalla versione 2.2, è possibile filtrare le etichette di host e servizi utilizzando la logica booleana con AND/OR/NOT. Ciò consente di affinare l'elenco dei risultati dei filtri, ad esempio per trovare tutti i server Linux situati a Monaco che non sono server web.
Frozen Business Aggregations
Con la nuova Frozen Business Aggregations, la Business Intelligence si arricchisce di una nuova funzionalità. Permette di visualizzare i cambiamenti nell'IT. Utilizzando gli aggregati congelati, è possibile fare clic per confrontare lo status quo congelato con la versione live e identificare immediatamente i cambiamenti. Ad esempio, è possibile vedere se i nodi sono stati aggiunti o rimossi da un aggregato e, allo stesso tempo, ottenere una spiegazione dei cambiamenti di stato che ne sono derivati.
Colonne di inventario "Joined"
Con Checkmk è ora possibile combinare i dati di diverse tabelle di inventario in un'unica vista ed estendere questa vista con i servizi. Tuttavia, un prerequisito per tale colonna di inventario combinata è che la voce della colonna dell'altra tabella che si desidera utilizzare per il confronto sia unica. Inoltre, questa funzione è disponibile solo se si è selezionato un inventario come origine dati. Per sapere come configurare le colonne dell'inventario unite, consultate l'articolo del manuale.
È ora possibile applicare un'espressione regolare quando si creano colonne unite. Ad esempio, se gli host eseguono il servizio A o il servizio B, è possibile utilizzare la regex per risolvere il problema e ottenere il servizio corretto per ogni host in una colonna. È inoltre possibile utilizzare la regex per visualizzare il servizio Coda del processore sui server Windows e il servizio Carico della CPU sui sistemi Linux in una colonna unita.
Un'altra novità è la possibilità di impostare titoli personalizzati per tutti i tipi di colonne. Questo vale non solo per le colonne unite, ma anche per le colonne o le colonne di inventario unite. In questo modo è possibile modificare i titoli predefiniti a proprio piacimento.
Ambienti di monitoraggio distribuiti più facili da aggiornare
Anche l'aggiornamento di Checkmk negli ambienti di monitoraggio distribuiti sarà molto più semplice nella versione 2.2, poiché la gestione dei pacchetti di estensione di Checkmk (MKP) supporterà diverse versioni in futuro. Ciò consente all'istanza centrale di mantenere i pacchetti per le istanze remote che sono ancora al livello della vecchia versione, così come quelli che sono già stati aggiornati. Ciò significa che non è più necessario aggiornare le istanze simultaneamente, ma è possibile aggiornarle per gradi. Di conseguenza, è possibile risolvere potenziali problemi sui singoli server di monitoraggio prima di aggiornare l'istanza Checkmk successiva.
Condivisione con altri utenti di dashboard, visualizzazioni e report
Inoltre, a partire dalla versione 2.2, è possibile condividere dashboard, viste, ad esempio insieme a un check, e report con altri utenti o istanze come MKP.
Nuovi check e nuovi agenti
Dalla versione 2.1, abbiamo apportato 174 miglioramenti o aggiunto nuovi check e agenti a Checkmk. In questa sede ne evidenzieremo solo alcuni.
Monitoraggio di Cisco Meraki
Nella versione 2.2 è stato aggiunto uno special agent per il monitoraggio di Cisco Meraki. Questo agente interroga il back-end e il front-end dei dispositivi e aggiunge informazioni sullo stato del dispositivo (online, in allarme, offline o inattivo), interroga il sensore di temperatura dei dispositivi e fornisce una panoramica delle licenze Meraki. In questo modo, Checkmk vi aiuta a ottenere una migliore panoramica della vostra flotta Meraki.
Special agent per Ivanti Neurons for MDM: monitoraggio della conformità dei dispositivi mobili
I clienti che utilizzano Ivanti Neurons for MDM (ex MobileIron Cloud) per la gestione dei dispositivi mobili possono ora utilizzare Checkmk per il monitoraggio della conformità dei dispositivi gestiti da Ivanti Neurons for MDM. Lo special agent recupera i dati da Ivanti e consente di impostare soglie per elementi quali le violazioni della conformità, i livelli delle patch e delle patch di sicurezza e la versione del client, in modo da poter utilizzare Checkmk per monitorare la conformità dei dispositivi mobili in qualsiasi momento.
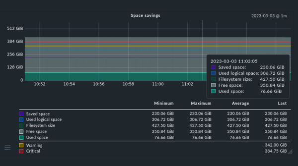
Monitoraggio NetApp rinnovato
Con questa release, abbiamo migliorato le capacità di monitoraggio dello special agent per NetApp. L'agente ora monitora non solo le porte virtuali, ma a partire dalla versione 2.2 anche le porte fisiche, in modo da poter tenere sotto controllo l'HA dei sistemi NetApp e rilevare potenziali guasti prima che si verifichino. Inoltre, Checkmk ora monitora meglio l'efficienza dei volumi. Ciò significa che ora è possibile utilizzare Checkmk per verificare l'efficienza dei "risparmi di spazio" derivanti dalla deduplicazione, dalla compattazione dei dati o dalla compressione dei dati, aiutandovi a decidere quale sia la soluzione migliore per i vostri sistemi basati su NetApp.
Monitoraggio Graylog più approfondito
A partire dalla versione 2.2, lo special agent (rivisto) per il monitoraggio delle istanze Graylog analizza il carico della JVM per ogni singolo nodo. In precedenza questa funzione era limitata al livello di cluster. Ciò consente di bilanciare meglio l'utilizzo della JVM dei nodi Graylog. È inoltre possibile conoscere le prestazioni dei singoli nodi e impostare soglie appropriate. Lo special agent integra anche gli avvisi e gli eventi di Graylog in Checkmk e consente di configurare le soglie.
Nuovi check per le appliance Primekey
Checkmk consente di monitorare le appliance Primekey. I nuovi check SNMP forniscono dati su VM, RAID, EJBCA, signserver, stato dell'HSM, temperatura della CPU, utilizzo del DB, velocità della ventola e tensione della batteria dell'HSM delle vostre appliance Primekey.
Gli special agent supportano l'archivio delle password
A partire dalla versione 2.2, tutti gli special agent di Checkmk supportano la memorizzazione delle password. Ciò significa che per tutte le password memorizzate, è possibile definire chi è autorizzato a utilizzare la password e/o a modificarla. La persona autorizzata vedrà solo l'ID della password assegnata al momento dell'impostazione del monitoraggio tramite gli agenti speciali o i check attivi. In questo modo, non è possibile trarre conclusioni sulla password stessa.
L'indicatore di forza della nuova password consente inoltre di verificare la forza o la debolezza della password scelta.
Nuove funzionalità per le integrazioni
Con la versione 2.2 non solo abbiamo ampliato la gamma di check e di agenti, ma anche le integrazioni esistenti. Ad esempio, la notifica in MS Teams è nuova. Ma anche altre integrazioni esistenti sono state riviste con la nuova versione.
Grafana
Negli ultimi due mesi si è lavorato molto sull'integrazione con Grafana. Tra le altre cose, il plug-in Grafana ora supporta anche l'API REST. I cicli di rilascio del plug-in Grafana sono separati da quelli di Checkmk. Di conseguenza, rilasciamo nuove versioni del plug-in a intervalli più brevi. La prossima versione, la 3.1.0, sarà rilasciata a breve. Supporterà le variabili come elenchi fissi o dinamici, consentendo di passare da un oggetto all'altro.
In Checkmk Cloud, sarà inoltre disponibile un'integrazione con Grafana Cloud. Ciò significa che il plug-in di Grafana per Checkmk sarà disponibile attraverso il Grafana Plugin Store, rendendo semplice l'integrazione con l'ambiente cloud. La versione beta dell'integrazione con Grafana Cloud sarà disponibile a breve.
Graphite/InfluxDB
L'integrazione con InfluxDB è stata migliorata per supportare il batching e la compressione dei dati, in modo che Checkmk invii i dati compressi in blocco. Le modifiche sono il risultato dei miglioramenti apportati agli esportatori Graphite/InfluxDB e rrdcached. Con la versione 2.2, abbiamo unificato il comportamento in modo che i set di dati siano sempre gli stessi. Checkmk ora fornisce anche diverse metriche per la risoluzione dei problemi di RRD (database round-robin) in generale. Di conseguenza, Checkmk fornisce le informazioni necessarie per tenere sotto controllo le prestazioni dell'elaborazione RRD.
SSO con SAML
A partire dalla versione 2.2, l'autenticazione SAML è ora integrata in Checkmk. L'integrazione funziona con qualsiasi configurazione MFA (Multi-Factor Authentication) e consente di configurare le autenticazioni SAML e di assegnare gli attributi SAML ai ruoli e ai gruppi di contatti tramite l'interfaccia grafica.
Prova di Checkmk
Provate voi stessi Checkmk 2.2 con la versione di prova gratuita. È sufficiente scaricare Checkmk Cloud. Questa versione ne offre tutte le funzionalità per 30 giorni. Dopo 30 giorni, è possibile continuare a utilizzare Checkmk gratuitamente, purché non si monitorino più di 750 servizi in un'unica istanza.





