Ist Ihr Webshop erreichbar? Lässt sich eine geschäftskritische Applikation problemlos bedienen? Können Kunden Artikel auf Ihrer Website bestellen? Mit Checkmk Synthetic Monitoring lassen sich diese Fragen künftig einfach beantworten. Das Add-on basiert auf dem bewährten und mit dem 2.3-Release deutlich ausgebauten Tool Robotmk und ergänzt Checkmk um die Möglichkeit, sämtliche Applikationen auf Funktionsfähigkeit, Leistung und Verfügbarkeit aus der Benutzerperspektive zu testen.
Was ist Checkmk Synthethic Monitoring?
Checkmk Synthetic Monitoring ist ab Version 2.3 ein neues Add-on, das auf Robotmk basiert. Robotmk baut wiederum auf das führende Open-Source-Tool Robot Framework zur Testautomatisierung auf.
Die nahtlose Integration von Robot Framework bietet gleich mehrere Vorteile. So ist keine Anpassung bestehender Tests nötig und die UI von Checkmk ermöglicht neben dem Zugriff auf das IT-Infrastruktur-Monitoring auch den auf das Monitoring von Applikationen. Auf diese Weise vereint Checkmk proaktives und reaktives Monitoring in einer Plattform.
Gleichzeitig macht es Robotmk für Admins ohne tiefgreifendes Wissen oder Programmierkenntnisse möglich, Tests zu erstellen. Dadurch lässt sich ein breites Spektrum an Anwendungsfällen mit Tests abdecken.
Welche Applikationen lassen sich überwachen?
Synthetic Monitoring eignet sich dazu, die Verfügbarkeit, Performance und Funktionalität von sämtlichen Applikationen zu überwachen. Mittels Bildmustererkennung oder direkt über Win32-APIs lässt sich mit Robotmk jede Desktop-Anwendungen von einem internen Netzwerk aus überwachen. Ferner überwacht Synthetic Monitoring interne und externe Web-Applikationen.
Dank des Library-Konzeptes von Robot Framework lassen sich neben komplexen Anwendungsfällen auch Spezialfälle mit Synthetic Monitoring abdecken. Via Python-API lassen sich beispielsweise eigene Keywords für Tests verwenden. Checkmk Synthetic Monitoring kann dank seiner Flexibilität selbst komplexeste Szenarien abdecken.
Wie funktioniert Synthetic Monitoring?
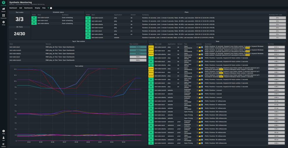
Checkmk Synthetic Monitoring ermöglicht das automatisierte Testen von Applikationen auf ihre Verfügbarkeit, Leistung und Funktionalität. Die synthetischen Tests simulieren die Benutzerinteraktionen mit Anwendungen von verschiedenen Standorten und über unterschiedliche Endgeräte hinweg. Auf diese Weise ermöglicht Synthetic Monitoring ein Monitoring von Applikationen aus Nutzersicht und dies unter realen Bedingungen. Dadurch lassen sich selbst minimale Leistungsabweichungen bei den überwachten Applikationen erkennen und so deren reibungslose Verwendung sicherstellen.
Die Kontrolle über die Testparameter haben Nutzende über die Checkmk-Oberfläche. Die Tests selbst zeigt Checkmk als Service mit dem Präfix RMK Test an. Im Monitoring ist jeder einzelne Test ein Service, der alle wichtigen Informationen enthält. Dort erhält man Angaben dazu, ob der Test überhaupt erfolgreich war, und Details darüber, wie lang der Test gelaufen ist, aber auch ob es zu einer Leistungsverschlechterung in einer Anwendung gekommen ist. Gleichzeitig lassen sich diese Parameter für Benachrichtigungen verwenden.
Weitere wertvolle Informationen liefern die Log-Dateien, die jeder Test erstellt. Neben generellen Statistiken enthalten die Test-Logs Angaben zur Dauer des Tests und welche einzelnen Aktionen er enthält. Umfasst ein Test die Erstellung eines Screenshots, befindet sich dieser ebenfalls in der Log-Datei. Dort lässt sich auch bei einem fehlgeschlagenen Test nachvollziehen, an welcher Stelle das Problem aufgetreten ist.
Auf unserer “Checkmk Synthetic Monitoring”-Seite finden sich alle weiteren Informationen. Alle Details zu Checkmk 2.3.

