What is Blob storage and why is it important to monitor it?
Azure Blob Storage is a type of cloud-based object storage. Blob (an acronym for Binary Large Object) allows IT teams to store big amounts of unstructured data on Microsoft Azure. Unstructured data is data that does not follow a predefined organizational scheme or model. In simple terms, it is data that has not been structured into predefined formats, such as those of a relational database.
By transforming processes through digital technologies, digitalization leads to the continuous generation of data across multiple channels – from emails to business documents, online surveys, social media content, and more – affecting how companies operate and communicate. Much of this data is unstructured data, and many organizations face the challenge of storing vast amounts of it.
How can we organize and archive this data? Blob storage is an answer to this growing need. And this is why monitoring Blob storage is crucial.
TL;DR:
Azure Blob Storage provides organizations with a way to store large amounts of unstructured data, making it crucial to monitor performance, availability, and cost-effectiveness.
- Blob storage categorizes data into accounts, containers, and blobs, supporting various types such as block, append, and page blobs for different workloads, including media files and virtual machine disks.
- Access tiers like hot, cool, cold, and archive are designed to help manage costs and performance depending on how often the data is accessed.
- Monitoring involves tracking metrics such as transaction counts, capacity, latency, and usage patterns to identify issues, optimize resources, and protect data.
Blob storage and unstructured Big Data storage
Azure Blob storage is an object storage solution designed to scale seamlessly with ever-growing unstructured data volumes and high-traffic workloads. It ensures high throughput and low latency for effective data access.
Azure Blob storage stores blobs in a "data lake" structure without a hierarchy. Some of the most popular use cases for Azure Blob storage are media files, backups, and disaster recovery. These are files that can take up a lot of space and often do not need to be accessed regularly, although they may demand quick retrieval to allow related services and operations to work properly.
Monitoring blog storage is therefore an important monitoring task; in fact, if you use blob for unstructured Big Data storage, then it is important to track its use and have notifications in the event of problems, in order to anticipate disruptions in the services and applications that are based on it.
Azure Blob storage architecture
Azure Blob storage is made up of three main layers: the user storage account, containers, and blobs.
Each Azure user has their own storage account and a unique URI (Universal Resource Identifier) to proceed with data storage. Each storage account can contain an infinite number of containers.
Containers help organize blobs to store data in a more logical and orderly manner. For instance, envision a container dedicated to video files, another for audio files, and so on.
Each container can store an infinite number of blobs. Blobs are collections of unstructured binary data: data that do not have to follow a specific format and do not have metadata associated with them.

What are Blob containers?
Azure Blob containers have a similar structure to that of folders in Azure Blob storage and are used to store and organize an infinite number of data objects, or blobs, in a namespace with a hierarchical structure. In simpler words, blobs provide a method for storing unstructured data, while blob containers provide a hierarchical “shape.”
The blobs are grouped into containers, which organize a set of blobs with a methodology similar to that in which a file system directory organizes the files. We can think of a blob storage container as a drawer through which files can be managed.
For example, one blob container might be used for documents, another for files, another for videos, and so on. What's fascinating is that a storage account can potentially contain infinite containers, and one container, in turn, infinite blobs. Regarding the name of the container, it must conform to a valid domain name because it goes to form part of the URI that is used to address the container itself and its blobs.
Do not confuse blob containers and file containers: the former, as we have seen, are used for storing blobs and unstructured data, while the latter are used for the structured storage of files in Azure File Storage.
Types of blobs
There are three types of blob storage in Azure: block blobs, append blobs, and page blobs.
Block blobs are used to store text, media files, documents, and binary data and are made up of blocks of data identified by a block ID, which can be managed individually, reaching a maximum storage of approximately 190.7 TiB. While a block blob can include up to 50,000 blocks, new blocks remain unallocated until they are committed or discarded. The maximum number of uncommitted blocks is 100,000.
Append blobs are composed of blocks (like block blobs themselves) but are optimized for append operations: These are operations that add or attach data items or records to the end of an existing dataset, file, database table, or list and are very delicate, especially when they concern, for example, data streaming. They have important implications for the efficiency, scalability, and reliability of data storage in distributed, high-volume environments.
Append blobs are used, for example, to store data from virtual machines. Each append blob can have different sizes (up to a maximum of 4 MiB) and can include up to 50,000 blocks, bringing its maximum size to just over 195 GiB (4 MiB x 50,000). An append blob does not disclose its block IDs.
Finally, page blobs are collections of 512-byte pages optimized for random reading and writing operations. They are responsible for storing files on the VHD (virtual hard disk) and serve as disks for Azure VMs. Page blobs can store random access files up to a size of 8 TiB.
Azure Blob online and archive access tiers
As the amount of data stored in the cloud is likely to grow steadily, it becomes increasingly important to organize storage based on criteria such as access frequency and retention requirements.
In Azure Storage, you can utilize different access tiers for blob data depending on the primary use case of the stored data. This allows you to manage and archive it in the most cost-effective way:
Hot Tier: An online tier for data that is frequently accessed and modified. It has a higher storage cost but the lowest access cost. This tier is ideal for data that is currently in use and needs to be accessed regularly, such as content delivery, big data analytics, and telemetry data.
Cool and Cold Tiers: These two tiers are designed for data that is accessed less frequently but must still be immediately available. They offer lower storage costs, but higher access costs compared to the hot tier. Both tiers share similar properties, with the main difference being the retention period: in the cool tier, data must be retained for at least 30 days, while in the cold tier, it must be retained for at least 90 days.
Archive Tier: An offline option for data that is rarely accessed, such as long-term backups, archives, and compliance data. This tier is suitable for any type of data that needs to be archived for an extended period, with a minimum storage period of 180 days.
Monitoring Blob storage: How to do it properly?
Azure Blob Storage is a popular solution for storing large volumes of unstructured data, essential for the operation of applications, especially for businesses providing round-the-clock services.
Therefore, it is essential for organizations to optimize the performance and availability of apps connected to blobs and ensure their correct functioning, optimize the capacity of blobs linked to critical services, secure the storage environment, and manage costs associated with Azure storage accounts.
Monitoring Azure Blob storage addresses these essential needs, making it a crucial aspect of Azure storage monitoring – a core area of Azure Cloud monitoring.
Let's explore now how to maximize the benefits of Blob storage monitoring and how to choose the best monitoring tool for this purpose.
Best practices and metrics for monitoring Azure Blob storage
To optimize your Azure blobs and connected applications for availability, performance, capacity, security, and cost-efficiency, it is essential to follow these best practices:
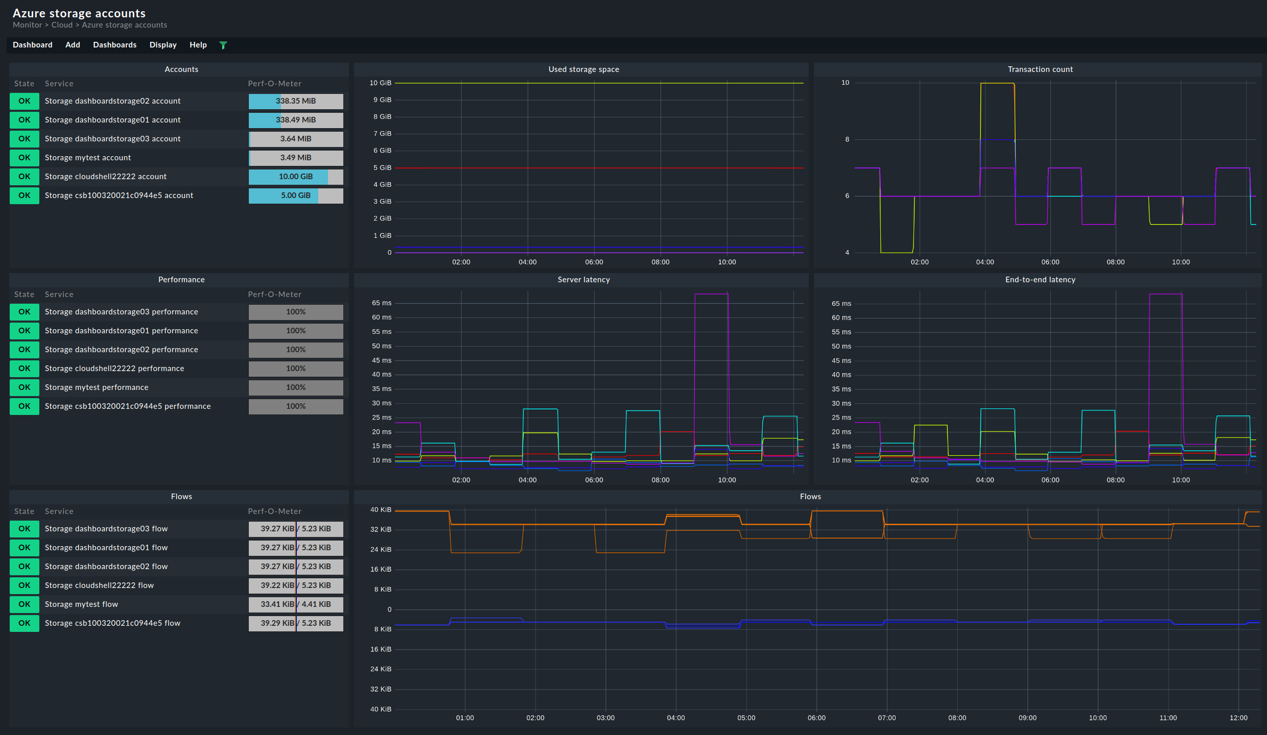
- Keep an eye on performance: It's important to regularly check key performance metrics so you can quickly spot and fix any issues that arise. Metrics like "Transaction Count," "Ingress," and "Egress" are great for identifying bottlenecks and figuring out which parts of your infrastructure might need a little tweaking. Don't forget about "Success E2E Latency" and "Success Server Latency"—these metrics are vital for catching problems and conflicts with client-side resources that could slow down data transmission. Plus, keeping an eye on the "Availability" metric can help you spot any failing storage requests, which might signal server timeouts or issues within the Azure storage infrastructure across different regions.
- Analyze Storage capacity: It's crucial to assess the capacity of your accounts, containers, and blobs to ensure they can handle demand and provide a seamless user experience. The "Used Capacity" metric is handy for confirming that you have enough storage allocated for your essential services. Meanwhile, the "Blob Container Count" and "Blob Count" metrics give you a clearer picture of how many containers and blob objects you have, as well as how much capacity each container is using. Additionally, the "Blob Capacity" and "Blob Provisioned Size" metrics help you understand how storage is allocated for each Blob service.
- Maintain account security: To bolster your account security, keep an eye out for any suspicious activity and traffic by monitoring "Ingress," "Egress," and "Transaction Count" metrics. The "Transaction Count" metric also gives you a broader view of user behavior. By analyzing transaction flows, you can spot any significant usage discrepancies that might suggest unauthorized requests or potential data leaks.
- Spot cost-saving opportunities: Leverage the "Used Capacity" and "Transaction Count" metrics to find storage accounts that are barely used or not used at all, which could be optimized for cost savings.
Choosing the right tool for Azure Blob storage monitoring
This guide has shown that Azure Blob storage monitoring is essential for maintaining the performance, availability, and efficiency of your cloud storage solutions. Various tools are available for monitoring Azure Blob storage, now we will analyze the most important ones.
Microsoft provides several tools, such as Azure Monitor, Azure Storage Analytics and Azure Application Insights.
Azure Monitor stands out as the most comprehensive tool for keeping an eye on your Azure resources, including Blob Storage. It serves as a central hub for gathering, analyzing, and utilizing metrics and logs, complete with detailed dashboards and notifications to keep you informed.
When it comes to Azure Storage Analytics, it dives deep into the usage and performance of Blob Storage by collecting essential metrics and logs. This tool allows you to spot usage trends, track requests, and pinpoint any issues within your storage account.
Finally, Azure Application Insights helps you monitor web applications that interact with Blob Storage. It provides advanced monitoring and diagnostic data, enabling you to run and visualize analytics queries.
By combining Azure Monitor with Azure Storage Analytics and Azure Log Analytics, you unlock a comprehensive and flexible monitoring experience. With these tools at your disposal, you can:
- Set up real-time dashboards and alerts to keep tabs on key metrics.
- Collect and analyze detailed metrics and logs for deeper insights.
- Monitor and optimize costs while managing security aspects.
Using the Azure suite allows for precise management of all monitoring aspects related to your Azure storage accounts and blobs. If you use services from different cloud providers, relying on multiple monitoring tools can be cumbersome. It’s far more efficient to consolidate Azure, AWS, and GCP services into a single solution.
Third party cloud monitoring software like Checkmk offer a comprehensive solution to this and other needs:
- A unique tool for monitoring Azure storage accounts, Azure Blob storage, and all your cloud-native technologies, including managed databases, functions, and microservices.
- Advanced functions and flexibility: Specialized analysis tools and customizable dashboards for more in-depth insights.
- Consolidated monitoring: A single solution for comprehensive distributed monitoring of your Azure, GCP, and AWS clouds, as well as your on-premises environments. Monitoring of multiple locations, environments, and systems from a single central instance.
- Advanced notification and alerting mechanisms: Multiple notification options, integration with communication platforms, and intelligent alerting to minimize false alarms.